家里热水管安装循环器做成零冷水系统,如何不缩短燃气热水器寿命
蚌埠万家乐旗舰店
2020-11-10
老王这两年做生意挣来不少钱,新买了一个200多平米的复式房,考虑到2层3个卫生间和一个厨房用热水,为了不等待不浪费冷水,从某宝上买了一个回水器,看网上介绍可以达到即开即有热水,不用等待,也不会浪费冷水,是很不错,但几天前他买回来某品牌的燃气热水器,安装师傅上门安装时当发现他家要在热水系统上安装回水器,当时拒绝给他安装。
师傅说厂里有规定,如果燃气热水器配回水器或热水循环泵必须要另外配置一个储水水箱,而且要在水箱和燃气热水器之间另外安装一个热水循环泵,水龙头每次开启用热水,水流不能直接通过燃气热水器,要在用水点和水箱中间进行循环,否则要么退货要么安装也可以,但厂家不质保。老王听了这话,当时就晕了,幸亏我是他老婆的同学,知道我是供暖和热水方面的专业人士,找到我咨询是怎么回事。
听了老王夫妇的介绍,我就告诉他,安装师傅的做法没有错,他们厂家的规定是符合道理的,因为你为了不想等待热水做成回路,直接在热水系统上加一个回水器,没有任何储水缓冲水箱,这样只要你一开水龙头用热水,或回水器开着工作着,热水系统里的水流就每次都经过热水器,只要水温低于燃气热水器的设定值,燃气热水器就会点火燃烧。
由于没有储水水箱,而回水器检测的是水管里的水温,当检测点的水温达到设定值后,过不了几分钟,这个点的水温就会降下来,也许只要3分钟,这时回水器就工作,热水再次循环起来,水流通过燃气热水器流动,再次启动燃烧,由于热水系统里没有水箱,水管里的水很少,很快就会到设定温度,最多3分钟,很快回水器又会停止工作,水流停止,燃气热水器即刻停止。
这样燃气热水器每隔几分钟就启停一次,一个小时会启停10次,一天就是启停240次,严重影响燃气热水器的使用寿命,而且不加回水器的一天启停不会超过24次,可以看出,装了回水器后,燃气热水器的启停次数增大了10倍,燃气热水器的使用寿命也会缩短到原来的正常使用的十分之一,这就是为何你直接安装回水器,厂家不愿意给你安装或不愿质保的原因。
看示意图1:

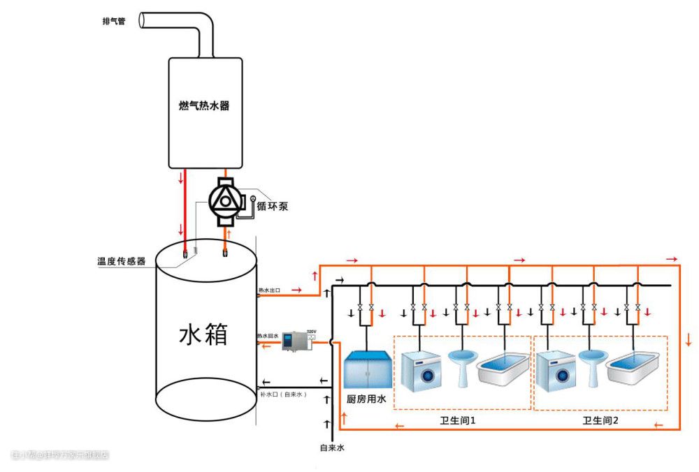
而如果安装一个储水水箱,同时在水箱和燃气热水器之间在安装一个带温控的循环泵,这样回水器是热水循环只是在用水点和水箱之间进行,用热水时或热水循环时,水流不经过燃气热水器,燃气热水器不会启动,只有水箱里水温低于设定温度时,循环泵才启动,燃气热水器才对水箱的水进行加热,这样,一天然气热水器开启不了几次。

但这种买了回水器,再买一个水箱和一个带温度控制器的热水循环泵,投入成本高很多,老王感觉划不来。
最后我给他推荐一个热水循环智能控制中心,无需做成两个循环系统,加上一个水箱,就可以达到上面所说的功能。看下面的系统设计图。

该热水循环智控中心可以定时定温开启,在需要时开启,循环泵开始循环,热水通过温度传感器检测如果水温低于设定值,则水流不经过燃气热水器流动,直接流到水箱,然后从水箱流出到每个用水点,这样,没有水流经过燃气热水器,燃气热水器就不会启动。
只有当水箱的水温降到低于智控中心的设定值时,这时水流向上通过燃气热水器进行加热,然后流到水箱中储存起来,然后再流向各个用水点,只要燃气热水器的设定温度高于智控中心的设定温度,很快水箱的水温全部达到热水器设定温度时,自控中心检测的水温高于设定值时,水流就切换不再通过燃气热水器,无论你用不用热水,无论你热水是否循环,燃气热水器都不会开启。